当前位置:首页>科技>正文

笔记本CPU总是自动降频,怎么设置成不降频

2023-04-25 04:50:15 互联网 未知 科技

笔记本CPU总是自动降频,怎么设置成不降频?

笔记本CPU总是自动降频,怎么设置成不降频

众所周知,根据我国《道路安全交通法》规定,机动车高速公路限速120km/h,那么问题来了:如果一款车型的实际最高时速可达160km/h,但厂商却宣传为200km/h,这算不算虚假宣传呢?

很显然,绝大多数人都会认为,这理所当然是虚假宣传,因为产品实际达不到所标称的最高时速。但是如果我们事先不告诉大家存在这样一个虚假宣传的事实,那么类似的行为或许将变得难以被戳破,因为消费者很可能并没有机会真的把车开到超过120km/h的速度,自然也就无从发现这一真相。但问题就在于,消费者实际上是为他们所相信的“200km/h最高时速”付了款的,不是吗?

笔记本CPU总是自动降频,怎么设置成不降频

没错,有朋友可能已经看出来了,我们三易生活今天开篇举的这个例子,当然不是要来谈车。事实上,汽车虚标最高时速并无必要,因为绝大部分消费者基本上不会冲着时速表去买车。但是在手机、笔记本电脑,以及整个消费电子市场中,标称“高配”,实际上却根本达不到应有满速性能的设备,却可谓比比皆是。

笔记本CPU总是自动降频,怎么设置成不降频

笔记本CPU总是自动降频,怎么设置成不降频

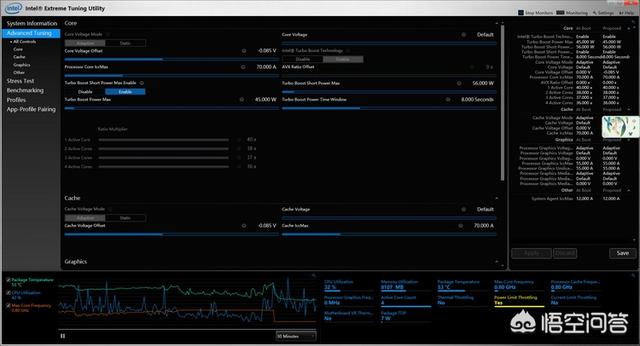
关键部分放大,CPU温度不高,但是由于供电限制而出现了严重降频

比如近日我们的一位网友就发来了这样一张截图,其中正是Intel官方的性能调校软件XTU,根据图中的数据显示,这位网友所使用的某高端工作站笔记本电脑正处于诡异的自动降频状态下。原本45W的至强(Xeon)CPU因为“供电限制(Power Limit Throttling)”的原因,被强行降频到仅有0.8GHz,因此体验自然也是极为卡顿。

笔记本CPU总是自动降频,怎么设置成不降频

XPS15 9560的供电部分,场效应晶体管完全无散热措施

笔记本CPU总是自动降频,怎么设置成不降频

最新款的XPS15 7590上明显做出了修改,可见厂商知道问题出在哪

看到这样的情景,有些朋友的第一反应可能是“电脑没接电源”或者“电源模式不对”。但事实上,如果你是XPS 9560或者Precision 5520的用户可能就会明白,我们所说的这种降频现象,实际上是源自设备本身不合理的供电散热设计所致。换句话说,是其从一开始就跑不到标称的CPU最高频率,而且还会时不时被限制功率和降低频率的一种固有现象。

笔记本CPU总是自动降频,怎么设置成不降频

图片来自NotebookCheck,红色线条为最新款,黄色和黑色线条为老款

当然,会降频的不只是这一款电脑,否则我们也就没必要专门来讲这个事情了。比如说,知名笔记本电脑评测网站NotebookCheck,最近就接连吐槽了数款设备的严重降频/过热问题,其中例如轻薄本中Dell的最新款XPS13(9300),在配备了10代新架构的英特尔酷睿CPU情况下,因为降频最终性能反而不如两代前的老款、

笔记本CPU总是自动降频,怎么设置成不降频

ThinkPad E15拆解,单热管压CPU 独显

又比如在办公本领域颇负盛名的联想ThinkPad,最新款的E15配备了乍看之下相当有诚意的四核CPU与还不错的独立显卡。但经过测试表明,其内部设计可能并没有针对这样的高配置做好准备,孱弱的单热管散热系统无力负担十代酷睿与Radeon RX640共同产生的热量,结果就是导致两块芯片都出了过热降频,无论是CPU还是GPU性能都没有达到它们标称的水平。

笔记本CPU总是自动降频,怎么设置成不降频

2019年的MacBook Pro 15.6 i9款也是有名的降频旗舰

事实上类似这样的例子其实可以说数不胜数,论贵的有惠普Omen X 2“双屏游戏本”在实际测试中,因为降频性能远逊于同期对手的先例;论知名度高的,有上一代的苹果MacBook Pro 15.6英寸版本拿单热管压i9的“壮烈之举”;论影响面积广的,大家可以去看看最近这几年兴起的各种超薄游戏本和超薄专业本,几乎很少有真正能够让CPU与GPU长时间稳定在标称最高频率上的。

笔记本CPU总是自动降频,怎么设置成不降频

同样是DELL出品,外星人A51M的散热就好得多了,但这不是应该的吗

当然,一部分厚重的DTR(Desktop Replacement,桌面电脑替代型)笔记本电脑的用户可能会对此不屑一顾。在他们看来,轻薄本以及廉价设备的用户既然选择了更低价格和更薄的设备,也就必须要为此付出代价。比如达不到芯片的标称性能这件事,就非常能够体现出自己购买更贵更大更豪华产品所带来的价值。

笔记本CPU总是自动降频,怎么设置成不降频

某旗舰游戏本的散热设计

除此之外,一部分厂商可能也会声称,对于绝大多数消费者来说,把电脑的性能“用满”都是几乎不可能出现的情况。换句话说,即便某些设备的性能实际上不能达到标称值,但它客观上也确实能满足大多数购买者的日常所需,可能用户甚至都不会察觉到过热降频这回事。

笔记本CPU总是自动降频,怎么设置成不降频

另一款旗舰游戏本的散热设计

但问题在于,对于那些冲着高配置而去的消费者来说,他们客观上为这样的配置花了钱、买了单。就算在相同的硬件配置的基础上,有良好散热设计的设备通常比设计不好的要贵上不少,可厂商们难道有告诉大家,“我这产品配置高、价格便宜,是因为性能不能完全发挥”吗?

进入BIOS的CPU设置选项(各型号主板此选项名称不同,详见说明书),楼主会看到一个名为C1E的选项,将其设置为“Disable”即可!

随便看看